课程详情

做安全教育培训的伙伴,一定不能错过这款工具

63
发表时间:2023-09-26 11:29

安全教育培训是企业安全生产管理中必不可少的一项工作,很多生产经营单位都花了大量的时间和精力,组织开展安全生产教育培训工作,但经常出现课程质量不佳、教育培训计划严重拖后、教育培训档案丢失、教育培训与考核费事费力等问题。甚至有不少单位因为安全生产教育培训工作责任未落实,在执法检查时被行政处罚,甚至还有企业因为对从业人员的教育培训不到位导致发生了事故。有些管理人员还因此而被追究法律责任。

企业安全教育培训难开展,主要面临这些问题:

◆线下培训组织难

安全培训需要组织人员集中时间集中地点培训,难!

◆培训考核费时费力

培训后要考核出试卷、批阅试卷、反馈结果,费力。

◆师资匮乏、课程质量不高

培训师资匮乏,水平参差不齐,培训效果难以保证。

◆培训记录留存困难

安全教育培训记录存档混乱,而且容易丢失。

◆培训状态跟踪难

是否进行过培训,目前进度是什么,是否进行考核,考核成绩多少难跟踪。

◆全员参与度低

培训就是给一线员工培训,领导层和办公室人员参与度低。


安全培训不到位就是隐患,据统计,历次安全生产事故中,85%以上的原因都是由于安全培训不到位产生的。如何改变安全教育培训难题,小编推荐益戈安全教育培训系统,超高性价比,趁着年底做预算,来一套,不会错。


如果你也正需要这样一款工具,不妨先免费试用一下!



益戈安全教育培训系统
解决培训师紧缺、培训组织难、档案保管难的困扰



便捷的操作入口,轻松实施培训考核工作

·统一的待办事项入口,点开即可处理。

·工作事项有提醒,不再遗忘。

·外部人员微信扫码即可参加学习和考核,无需下载APP。

图片


轻松制定培训计划,让安全培训有章可循

·支持批量制定培训计划和考试计划。

·计划临近自动发出提醒,不再错过培训/考试计划。

·培训负责人可以根据计划循环实施安全培训/考试。

·支持自定义重考次数,直至员工考核合格。

·考试不合格?忘记添加员工?随时可添加人员或者重置考试。



1000+精品课程库,大幅提高安全培训工作效率

·系统内置超过1000个课程,内容从技术、管理到安全操作,根据行业逐步全面完善。

·专业讲师持续更新更多安全课程内容,并提供深度定制课程。

·支持课程打包功能,课程安排更轻松。

图片


10000+试题库,让安全考核不再费力

·内置10000+安全试题,可分类检索,持续更新。

·支持用户自建试题库。

·随机选题+固定选题,完美匹配你的各类考核场景。



支持多种学习方式,适应更多培训场景

·线上培训,员工随时随地学习课程,安全培训从此摆脱场地限制。

·线下培训,员工数字大厅扫码签到、考核,帮你轻松留存培训记录。

·线下培训签字记录一键上传,轻松生成闭环的学习、考核记录。



学习进度追踪,精准跟进追踪每一次培训学习结果

各类学习任务均可在线追踪学习情况。

点点鼠标,轻松调取员工学习履历。

图片


便捷的试卷批阅,释放你的时间和精力

·客观题全自动判分,省去人工操作。

·主观题人工判分,可批量操作。

·是否合格自动判断,无需额外费力。

图片


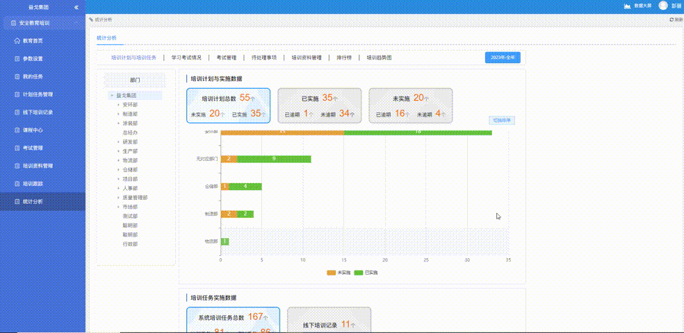
培训监控驾驶舱,运行数据一览无余,助力精准决策

·培训计划实施情况?培训考试任务实施情况?考核情况?轻松统揽全局。

·智能化横向对比和排行功能,一眼发现标杆及异常部门。

·报表穿透功能,点点鼠标即可查看部门、班组、员工等不同层级的具体详情。

图片


灵活的参数设定,适应不同企业的需求
·可自由设定是否必须学完课程才能考试,保证员工有序学习。
·可自由设定题序打乱、选项打乱、是否允许查看答案解析,有效预防作弊行为。
·可自定义培训/考试类别,适应更多业务场景。

图片



图片

扫码免费申请试用

图片
安全生产信息化系统

咨询热线:

4009280822



分享到:
合作伙伴
益戈信息化产品
益戈服务
联系我们
益戈法律
益戈安企星
益戈安服星
益戈培训
益戈咨询服务
益戈数据接口
公众号
客服热线:
400-9280-822
招商热线:
18913111005
订阅号
视频号
苏州文库安全技术工程有限公司版权所有 ©苏ICP备16018185号
抖音号